Thanks for letting us know you resolved it.
Original Message:
Sent: 06-19-2025 13:40
From: Sharon Li
Subject: Unable to Locate Assigned IP Address for Ultrix Power via Dashboard
Yes, you are right.
I connected my pc to the device using the cable, and I was able to successfully detect the Ultripower IP and edit the network settings
Really appreciate your help!
------------------------------
Sharon Li
Original Message:
Sent: 06-19-2025 13:01
From: Les O'Reilly
Subject: Unable to Locate Assigned IP Address for Ultrix Power via Dashboard
could be that your network switches are blocking the broadcast traffic.
since you have other devices that should show up I would expect then that it is network config related. Is you computer in a similar network range or local switch as those devices? could be that you are connected via a VLAN or WiFi that the switch will not allow that traffic to cross over too.
------------------------------
Les O'Reilly
Director - Switcher Product Management
Original Message:
Sent: 06-19-2025 12:21
From: Sharon Li
Subject: Unable to Locate Assigned IP Address for Ultrix Power via Dashboard
Hello Les,
Thanks for your reply. I tried using Walkabout and refreshed it as you suggested, but no device showed up. Do you know why that might be?

------------------------------
Sharon Li
Original Message:
Sent: 06-19-2025 12:09
From: Les O'Reilly
Subject: Unable to Locate Assigned IP Address for Ultrix Power via Dashboard
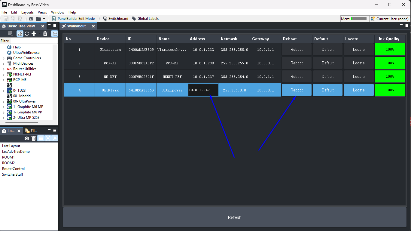
Hi,
you can use Walkabout to find it:


You can even Edit the network settings from here then reboot the device with the changes.

This should help resolve your issues.
------------------------------
Les O'Reilly
Director - Switcher Product Management
Original Message:
Sent: 06-19-2025 11:56
From: Sharon Li
Subject: Unable to Locate Assigned IP Address for Ultrix Power via Dashboard
Hello,
I am currently working with an Ultrix FR12 frame and encountered an issue while attempting to assign a static IP address to the Ultripower module using Dashboard.
During the process, I may have mistakenly entered an incorrect IP address. As a result, when I now try to manually identify the device by inputting the IP address I originally intended to assign, Dashboard is unable to detect the Ultrix system.
At this point, I am unable to determine the actual IP address currently assigned to the Ultripower module, which prevents me from accessing or managing it. I would appreciate your guidance on the following:
- Is there a method to recover or detect the current IP address that has been assigned to the Ultripower module?
- Is there a way to reset the IP address to a default or factory setting, either via hardware (physical buttons) or through a direct network method?
- Are there recommended steps or tools for troubleshooting this kind of issue within the Ultrix system?
Many thanks,
------------------------------
Sharon Li
------------------------------